Analyse et scan de vulnérabilité
Comment afficher les infos sur la sécurité de vos conteneurs.
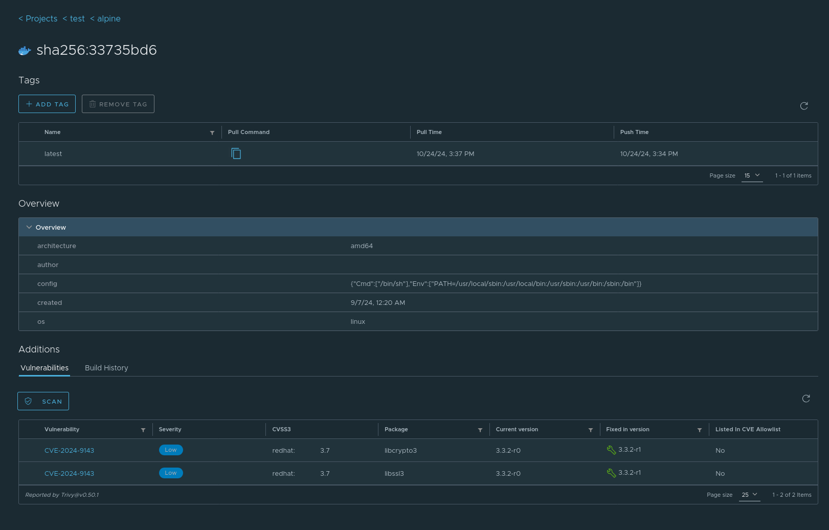
Utilisation de Trivy avec l'interface Harbor
Connectez vous sur CSAN et rendez-vous dans votre dépot. Vous pouvez lancer un scan Trivy sur chaque image et visualiser les résultats dans l'interface graphique.
